Top 5 Helicone Alternatives
.webp)
Built for Speed: ~10ms Latency, Even Under Load
Blazingly fast way to build, track and deploy your models!
- Handles 350+ RPS on just 1 vCPU — no tuning needed
- Production-ready with full enterprise support
The boom in large language models has transformed how teams build AI-driven products, but it has also introduced new challenges. Developers must monitor model performance, optimize costs, refine prompts, and ensure reliability at scale. Managing all these moving parts requires visibility and control over every API call and response.
Helicone emerged to solve this exact problem. It provides a unified platform to track, analyze, and optimize requests to language models such as OpenAI or Anthropic, helping teams debug faster and reduce operational overhead.
However, as organizations evolve, their requirements often surpass what Helicone offers. Some need deeper analytics, on-premise deployment, or stronger control over data privacy. Others look for tools with more flexibility or advanced routing logic.
That’s where alternatives like TrueFoundry come in. Designed for enterprise AI operations, TrueFoundry’s AI Gateway and MCP Gateway provide full-stack visibility, multi-model routing, and compliance-first infrastructure — helping teams scale model usage securely and efficiently.
In this guide, we’ll explore what Helicone is, how it works, why teams seek alternatives, and review the top 5 Helicone alternatives to help you choose the right solution for your AI infrastructure.
What is Helicone?

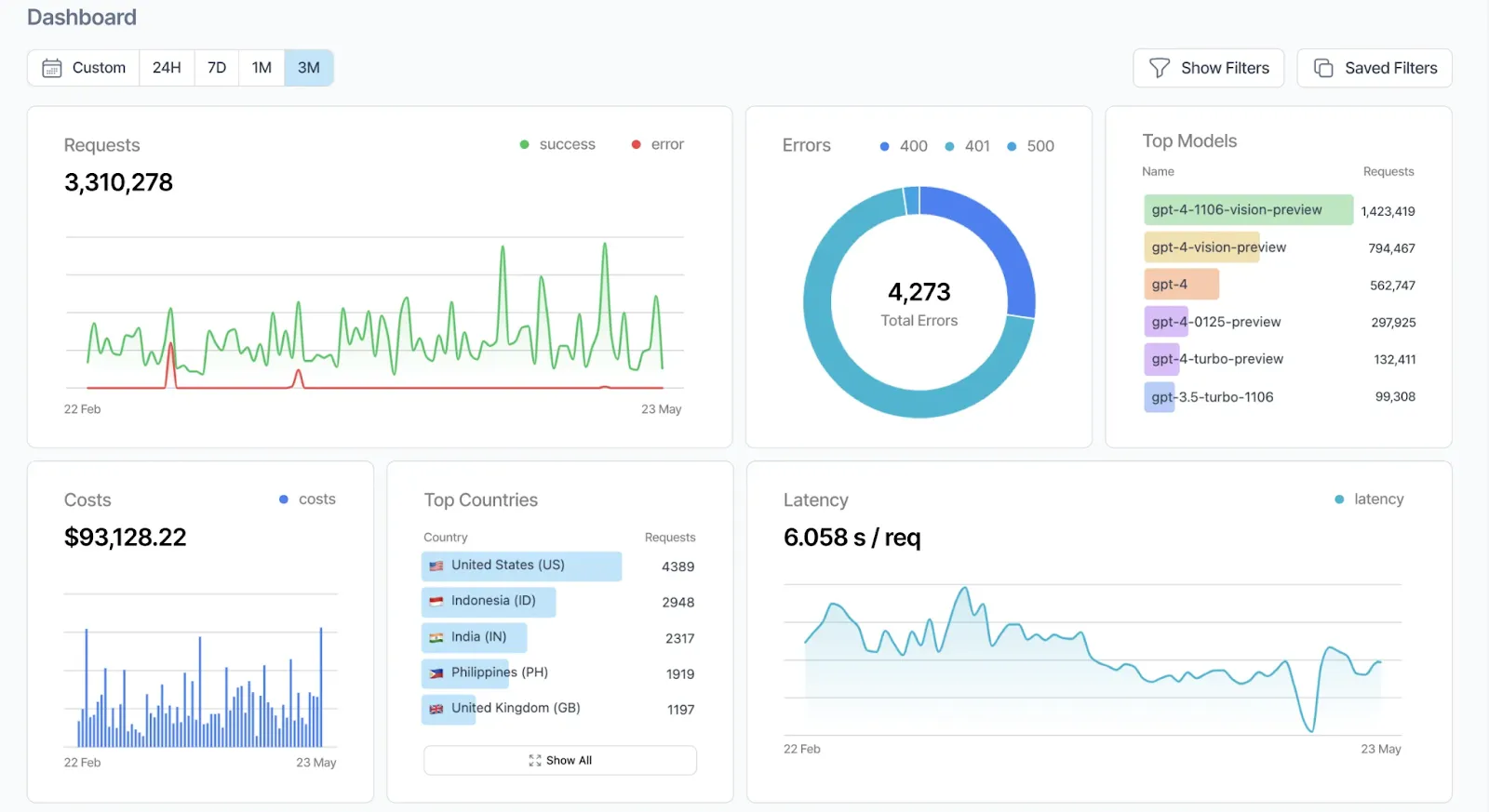
Helicone is an open-source LLM observability and monitoring platform designed to give developers complete control and visibility over their AI applications. It serves as a high-performance gateway that connects your app to leading language model providers such as OpenAI, Anthropic, Google Gemini, Together AI, and many others, all through a single unified interface.
In a rapidly evolving AI ecosystem, visibility and traceability are critical. Helicone simplifies LLM operations by automatically capturing every detail of a request, from prompts and responses to token usage, latency, and cost. This centralization removes the need for manual tracking across multiple APIs and helps teams detect issues, improve performance, and optimize model behavior with precision.
Key Features of Helicone
- Centralized Logging and Analytics: Helicone records all API interactions in real time, providing developers with a unified dashboard to monitor performance, costs, and latency across different model providers.
- Intelligent Routing and Passthrough Billing: With its AI Gateway, Helicone routes requests to the most suitable model based on performance or cost parameters. It supports passthrough billing, enabling access to more than 100 models through one API with zero markup.
- Debugging and Tracing Tools: Developers can trace complex multi-step model workflows, visualize interactions, and pinpoint failures instantly. This feature is essential for maintaining reliability in production-grade AI systems.
- Secure and Flexible Deployment: Helicone offers both cloud hosting and self-hosted options through Helm charts, meeting enterprise-grade compliance standards such as SOC 2 and HIPAA.
Beyond its core features, Helicone has built a strong open-source community. With more than 4,000 stars on GitHub and contributions from hundreds of developers, it continues to grow quickly. The community’s focus on transparency and extensibility makes it a trusted choice for AI engineers who want reliability without vendor lock-in.
Whether your goal is to improve model reliability, reduce operational costs, or gain real-time observability across your AI stack, Helicone provides the infrastructure needed to build, monitor, and scale intelligent applications with confidence.
How Does Helicone Work?
Helicone serves as a unified API gateway that connects your application to over 100 language model providers. By routing requests through Helicone, developers can simplify integrations, improve observability, and optimize model performance without major code changes.
Seamless Integration
Integrating Helicone is straightforward. Developers can configure their existing OpenAI or other LLM SDKs to point to Helicone’s gateway endpoint:
const client = new OpenAI({
apiKey: process.env.HELICONE_API_KEY,
baseURL: "https://ai-gateway.helicone.ai"
});
This approach allows applications to interact with multiple LLM providers using a consistent interface, reducing the complexity of managing diverse APIs.
Comprehensive Observability
Helicone automatically logs detailed metadata for each request, giving developers real-time insights into their AI workflows. Logged data includes:
- Prompt and response content
- Token usage and associated costs
- Model response times and latency
- Error rates and retry patterns
All this information is available through a centralized dashboard, enabling teams to monitor performance, identify bottlenecks, and analyze usage trends efficiently.
Intelligent Routing and Failover
Helicone includes an intelligent routing engine that optimizes request delivery. Key capabilities include:
- Routing requests to the most suitable model based on cost, performance, and availability
- Automatic failover to alternative providers in case of errors or outages
- Support for passthrough billing and Bring Your Own Keys (BYOK) configurations
This routing system ensures high reliability and consistent performance across different deployment scenarios.
Edge Caching for Performance Optimization
To reduce latency and API costs, Helicone offers edge caching. Frequently requested responses are stored at the edge, allowing faster retrieval and minimizing redundant API calls, improving both speed and cost efficiency.
Flexible Deployment Options
Helicone supports both cloud-hosted and self-hosted deployments:
- Cloud-hosted: Managed by Helicone, offering scalability and ease of use
- Self-hosted: Deployable via Helm charts, providing organizations full control over infrastructure and data
Both deployment options comply with enterprise-grade standards, including SOC 2 and HIPAA, making them suitable for secure and regulated environments.
Why Explore Helicone Alternatives?
While Helicone provides comprehensive observability, routing, and logging for LLM applications, it may not meet every organization’s specific requirements. Teams often consider alternatives to address limitations in flexibility, cost structure, or specialized features—especially when evaluating trade-offs discussed in helicone vs portkey comparisons.
One reason to explore alternatives is model diversity and control. Helicone supports over 100 models, but some organizations may require native integrations with niche or proprietary LLMs that are not fully supported. Alternatives may offer easier integration with these models or more advanced routing logic.
Key considerations for exploring alternatives include:
- Broader model support: Access to models outside Helicone’s ecosystem.
- Advanced routing: Granular control over request distribution and failover.
- Deployment flexibility: Enhanced self-hosting, multi-region deployment, or custom caching strategies.
- Cost optimization: Different pricing models or improved efficiency for high-volume usage.
- Enhanced analytics: Custom dashboards, real-time anomaly detection, and tailored alerts.
Customization and deployment flexibility is another factor. While Helicone supports self-hosting through Helm charts, some teams need deeper control over caching strategies, logging formats, or multi-region deployments. Cost and scalability considerations also drive evaluation. Helicone offers passthrough billing, but enterprises with high-volume requests or strict budget constraints may benefit from tools that optimize usage further.
Exploring Helicone alternatives helps organizations find solutions better aligned with their technical needs, operational objectives, and cost considerations, while maintaining robust LLM observability and reliability.
Top 5 Helicone Alternatives
While Helicone offers powerful observability and routing for LLM applications, it may not fit every team’s specific needs. Developers often explore alternatives to gain more flexibility, enhanced analytics, or specialized integrations.
The following five platforms provide reliable options for monitoring, tracing, and optimizing large language models, each with unique strengths suited to different workflows.
1. TrueFoundry

TrueFoundry provides a unified infrastructure for building, deploying, and managing AI applications at scale. It offers tools to orchestrate AI agents, manage model deployments, and ensure security and compliance across various environments.
The platform's core components include the AI Gateway, Model Control Protocol (MCP) Servers, and Tracing capabilities, each designed to address specific challenges in AI application development and deployment.
Key Features of TrueFoundry
- AI Gateway: Acts as a centralized control plane, enabling secure and efficient communication between applications and AI models. It supports features like unified API interfaces, access control, rate limiting, and observability.
- MCP Servers: Facilitate the interaction between AI agents and external tools or services. TrueFoundry allows the deployment of dedicated MCP servers to manage agent traffic, enforce policies, and scale model access.
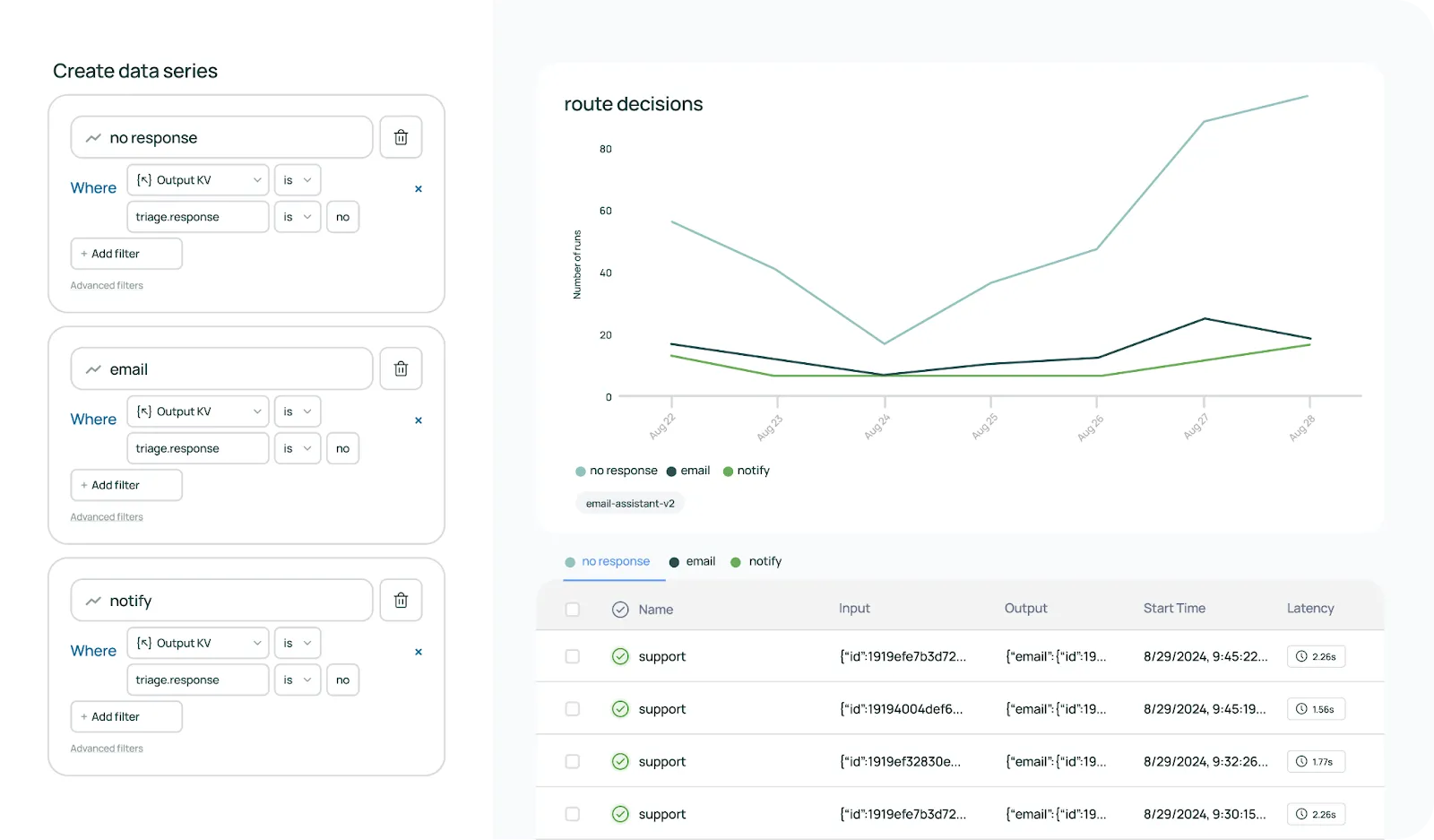
- Tracing: Provides end-to-end observability by tracing every step from user input to agent response. This includes tracking user prompts, system messages, tool inputs, LLM calls, and workflow decisions.
- Security & Compliance: Ensures data protection and compliance with standards like SOC 2, HIPAA, and GDPR. Features include role-based access control (RBAC), audit logging, and runtime security measures.
- Deployment Flexibility: Supports various deployment options, including on-premises, virtual private cloud (VPC), air-gapped, hybrid, or public cloud environments, providing complete control over data and infrastructure.
TrueFoundry is a leading enterprise platform because it unifies AI deployment, observability, and governance in one scalable solution. Its advanced features, like the AI Gateway, MCP servers, and end-to-end tracing, give organizations full control, security, and transparency, making it ideal for managing complex AI applications at scale.
2. Portkey

Portkey is an open-source AI gateway built to streamline the way organizations interact with multiple language models. Instead of managing separate APIs for each provider, developers can use Portkey as a single interface to send requests, monitor performance, and route traffic efficiently.
This simplifies workflows and reduces the overhead of integrating and maintaining multiple models simultaneously.
Beyond basic connectivity, Portkey offers intelligent routing features that allow requests to be automatically directed to the most suitable model based on performance, cost, or predefined rules. This is often discussed among teams when comparing alternatives to Portkey. It also supports fallback mechanisms and retries, ensuring reliability even when some endpoints experience latency or downtime. Observability is baked into the platform, with detailed metrics on request success rates, latency, and usage patterns.
Key Features:
- Unified API access to multiple AI models
- Advanced routing and fallback mechanisms for reliability
- Comprehensive observability for requests, performance, and cost
Cons:
- Complex setup for advanced features
- Resource intensive when running multiple models simultaneously
3. Traceloop (OpenLLMetry)

Traceloop's OpenLLMetry is an open-source observability framework built on OpenTelemetry, tailored for monitoring and debugging large language model applications. It provides deep insights into model interactions and performance, facilitating effective troubleshooting and optimization.
Key Features:
- OpenTelemetry integration for existing observability pipelines
- Distributed tracing for end-to-end workflow analysis
- Metrics collection to identify bottlenecks and assess efficiency
Cons:
- Requires familiarity with OpenTelemetry concepts
- Limited out-of-the-box dashboards; custom visualization often needed
4. LangSmith

LangSmith, developed by the LangChain community, is a unified observability and evaluation platform for large language model applications. It offers tools for tracing, monitoring, and analyzing AI workflows, enhancing debugging and performance optimization.
Key Features:
- Tracing and monitoring of AI workflow steps
- Evaluation tools to ensure output quality and consistency
- Seamless integration with LangChain applications
Cons:
- Primarily optimized for LangChain; less flexible for other frameworks
- Learning curve for new users
5. Langfuse

Langfuse is an open-source platform focused on observability and analytics for large language model applications. It enables teams to trace, analyze, and optimize AI workflows, providing deep insights into model interactions and performance.
Key Features:
- Trace logging of inputs, outputs, and intermediate steps
- Analytics tools for performance, usage, and cost metrics
- Collaboration support for team debugging and optimization
Cons:
- Requires self-hosting
- Limited built-in visualizations; external tools may be needed
Conclusion
Helicone offers a powerful, open-source platform for LLM observability, routing, and analytics, making it a strong choice for teams seeking comprehensive monitoring of AI applications. Its ability to centralize logging, track token usage, and provide insights across multiple model providers simplifies the operational challenges of building reliable LLM-based systems.
However, as AI applications grow more complex, organizations often require solutions that cater to specific workflows, deployment environments, or integration needs. Exploring Helicone alternatives allows teams to select platforms that align better with their technical and operational requirements. TrueFoundry, for example, provides enterprise-grade orchestration, tracing, and governance with advanced AI Gateway and MCP server capabilities, making it ideal for organizations prioritizing security, compliance, and scalability.
Portkey excels at unified API access and routing across diverse models, while Traceloop delivers deep observability through OpenTelemetry-based tracing. LangSmith offers purpose-built evaluation and debugging for LangChain applications, and Langfuse provides detailed logging and analytics for asynchronous observability.
Choosing the right LLM observability platform depends on factors such as deployment flexibility, model support, monitoring depth, and cost efficiency.
By evaluating the features, strengths, and limitations of each option, development teams can implement robust, transparent, and scalable AI systems that maintain performance, security, and reliability across real-world production workloads.
Frequently Asked Questions
What are the best Helicone alternatives?
The best Helicone alternatives for enterprise scale include TrueFoundry, Portkey, and Traceloop. While Helicone focuses on lightweight observability, TrueFoundry provides a unified infrastructure with integrated AI Gateway and security features. Other notable options like Langfuse and Lunary offer open-source tracing for teams requiring deep analytics and specialized evaluation tools for production applications.
Why would someone switch from Helicone?
Teams often switch when they outgrow basic proxy monitoring and require enterprise-grade governance. Helicone is frequently limited by a lack of strong RBAC, audit logging, and deep support for multi-step agentic workflows. Switching to a platform like TrueFoundry enables deployment within a private VPC and provides advanced cost-control policies necessary for managing production-scale AI systems.
Are there open-source alternatives to Helicone?
Yes, several prominent open-source alternatives include Portkey, Langfuse, and Traceloop. These platforms allow for self-hosting and deeper integration with existing OpenTelemetry pipelines. For developers seeking a simple Python-based proxy, LiteLLM is a popular community favorite that standardizes API calls across hundreds of models without the overhead and data risks of a managed SaaS provider.
Does Helicone support multi-model routing?
Yes, Helicone supports basic multi-model routing and provider failover through its unified API. However, it lacks the sophisticated, metadata-aware routing logic found in enterprise gateways. Platforms like TrueFoundry extend this capability by allowing teams to define complex fallback chains and team-level quotas, ensuring high availability across both commercial and self-hosted model providers.
TrueFoundry AI Gateway delivers ~3–4 ms latency, handles 350+ RPS on 1 vCPU, scales horizontally with ease, and is production-ready, while LiteLLM suffers from high latency, struggles beyond moderate RPS, lacks built-in scaling, and is best for light or prototype workloads.



.webp)




.webp)
.webp)


.webp)


%20(1).webp)




